
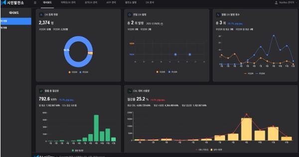
[중앙뉴스라인, 김용범기자] 전주시에너지센터는 누리플렉스 스마트 전기계량기가 설치된 12개 공동주택을 대상으로 25년 8월~11월까지 4개월간 약 480세대가 참여한 ‘전주형 시민 가상발전소’ 시범 사업을 운영했다.
전주형 시민 가상발전소 사업은 전력거래소의 전력수요 반응(DR, Demand Response) 개념을 시민참여형으로 응용한 사업으로, 전력 사용자가 전력 절감 신호에 자발적으로 반응하는 구조를 실험하는 데 목적이 있다. 이번 시범 사업은 계통 운영에 직접 연동되는 DR 자원 실증이 아니라, 시민 수요자원이 실제로 작동 가능한지를 확인하는 데 중점을 두고 추진됐다.
사업에 참여한 주민들은 카카오톡 “마이에너지” 채널을 통해 전기 절감 시작 30분 전 알림 메시지를 받고, 1시간 동안 가정 내 전기 사용을 자율적으로 줄이는 방식으로 참여했다. 절감량은 스마트 전력량계 데이터를 기반으로 자동 산정됐다.
미션 성공은 기준은 전기 절감 발령 직전 5일간 동일 시간대 전기 소비량 대비 약 20% 이상 절감하는 것으로 설정됐다. 미션에 성공한 세대는 회당 1,000원씩 적립돼 관리비 고지서의 전기요금 항목에서 차감됐다.
그 결과, 참여 세대 중 43.7%가 절감 미션에 성공했으며, 전기 절감 발령 1회당 세대별 평균 약 0.21kWh의 전력 절감 효과가 확인됐다. 참여 세대는 시범 사업 기간인 4개월 동안 평균 약 19,000원의 전기요금 절감 효과를 얻었다.
특히, 운영 방식과 절감 산정 기준이 동일한 서울시 에너지절약미션 사업(2025년 10~11월)과 비교한 결과, 전주시는 서울시보다 두 배 높은 절감 기준을 적용했음에도 불구하고 평균 절감률이 더 높게 나타났다. 평균 절감률은 전주시 43.7%, 서울시 39.4%로 전주시가 4.3%P 더 높은 성과를 기록했다.
최우순 전주시에너지센터 센터장은 “이번 시범 사업은 소규모이지만 시민이 전력 절감 신호에 실제로 반응하고, 그 결과가 데이터로 확인될 수 있음을 보여준 사례”라며, “분산 에너지 시대에 시민의 전력 절감 행동이 하나의 수요자원으로 작동할 수 있다는 가능성을 전주에서 확인했다는 점에서 의미가 크다”라고 말했다.